Documentation Index
Fetch the complete documentation index at: https://portkey-docs-helicone-migration-doc.mintlify.app/llms.txt
Use this file to discover all available pages before exploring further.
Overview
There’s two main components to auto-instrumentation:- The Portkey SDK, which can be used for tracing along with being used as a unified API gateway.
- The Portkey dashboard, which can be used to view the logs, traces, and metrics.
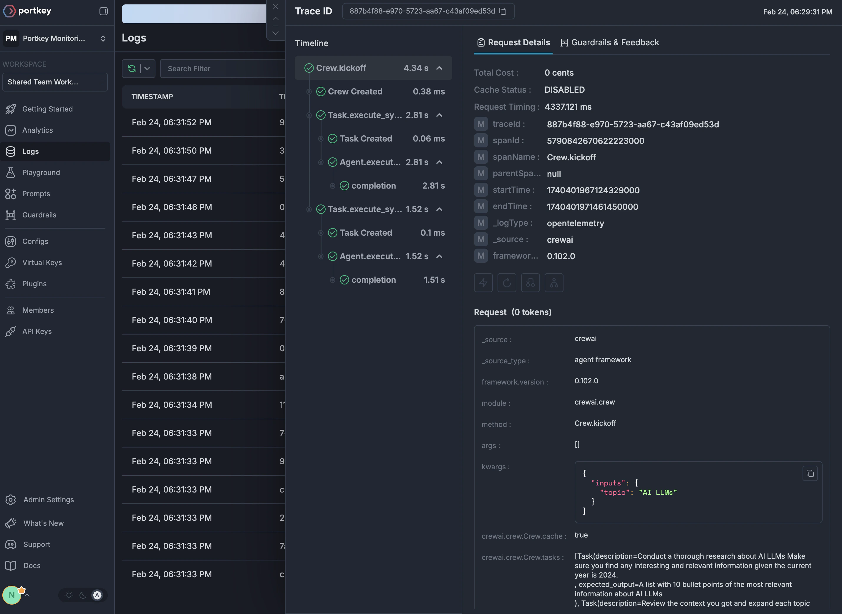
Portkey SDK
Using portkey for auto-instrumentation is fairly straightforward. A one line addition at the top of your code execution will start sending traces and logs to Portkey.Portkey Dashboard
The Portkey dashboard can be used to view the logs, traces, and metrics.
Supported Frameworks
We currently support auto-instrumentation for the following frameworks:To request support for another framework, please reach out to us on Discord here.